:     
 Przebieg: 



 • Album
 • Chat
 • FAQ
    Gość  • Rejestracja • 
 • Profil
 • Grupy
 • Szukaj
 • Download
 • Statystyki
 • Klubowicze
 • Użytkownicy
Użytkownik: HasÅ‚o:  


•  SALON R25  •  R25-TV  •  FORUM  •  PORTAL  •  LINKOWNIA  •  ! POCZTA !  •

Poprzedni temat :: Następny temat
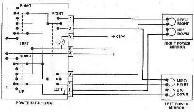
Schemat elektryczny sterowania lusterek wstecznych
Autor Wiadomość
krk800 
Częsty forowicz
Trójnitrotoluen



R25: 2000 cm, GTS, J6R, B297, 1989, + LPG
Pomógł: 1 raz
Wiek: 43
Dołączył: 25 Lut 2006
Posty: 240
Skąd: Legnica-dolnyśląsk
WysÅ‚any: 2006-08-04, 17:06   Schemat elektryczny sterowania lusterek wstecznych
 

Załączam prosty schemat połączeń przewodów do sterowania elektrycznymi lusterkami. Cyferki po lewej stronie oznaczają standardowe oznaczenia na oryginalnej kostce sterownika lusterek R25 w drzwiach kierowcy. Może sie komus przyda.

ster_lust.jpg
Plik ¶ci±gniêto 33 raz(y) 34.32 KB

_________________
Swoimi wypowiedziami nie zamierzam nikogo obrazic. Pamiętaj jednak, że mam prawo do własnego zdania i zamierzam je wyrażac publicznie. Jeśli Ci się nie podoba nie musisz wcale go czytac.

Piotrek (krk800)
 
 
 
WyÅ›wietl posty z ostatnich:   
Odpowiedz do tematu
Nie możesz pisać nowych tematów
Nie możesz odpowiadać w tematach
Nie możesz zmieniać swoich postów
Nie możesz usuwać swoich postów
Nie możesz głosować w ankietach
Nie mo¿esz za³±czaæ plików na tym forum
Mo¿esz ¶ci±gaæ za³±czniki na tym forum
Dodaj temat do Ulubionych
Wersja do druku

Skocz do:  

Powered by phpBB modified by Przemo © 2003 phpBB Group
Hosting strony: www.tombogmedia.pl
Strona wygenerowana w 0.02 sekundy. Zapytań do SQL: 13